Чтение онлайн

ЖАНРЫ

Линейные корабли типа “Орион”. 1908-1930 гг.
Шрифт:

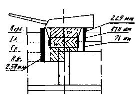
Боевая рубка управления торпедной стрельбой, размещенная на кормовой надстройке, имела 152-мм бронирование стен и 76-мм крыши.

Кожухи дымовых труб имели толщину бронирования 25,4 мм-38 мм выше уровня средней палубы до уровня шельтердечной палубы.

Продольные броневые экраны, защищающие пороховые погреба в носовой и кормовой частях, имели толщину от 25,4 мм-45 мм, в середине корабля 38 мм.

Линейные корабли типа "Орион" (продольные сечения барбетов башен с указанием бронирования)

Башня "Y"

Башня "X"

Башня "О"

Башня "В"

Башня "А"

Слабым

местом проекта линейного корабля "Орион" было отсутствие сплошных броневых продольных переборок внутри корпуса.

Главные механизмы. На всех кораблях типа "Орион" энергетическая установка состояла из двух комплектов турбин Парсонса, установленных в трех водонепроницаемых помещениях машинного отделения, разделенных между собой двумя продольными переборками. Длина машинного отделения составляла 20,7 м. Каждый комплект состоял их турбин высокого давления переднего и заднего хода и турбин низкого давления переднего и заднего хода с прямой передачей на четыре гребных вала с трехлопастными винтами, изготовленными из легированной марганцевистой бронзы. Турбины высокого давления, вращающие наружные гребные валы, были установлены побортно в крайних помещениях машинного отделения, турбины низкого давления, вращающие внутренние гребные валы, были установлены в центральном помещении машинного отделения. Винты, установленные на наружных валах, отстояли от винтов, установленных на внутренних валах на 6,5 м. Каждый вал имел значительный вылет из корпуса и поддерживался V-образным стальным литым кронштейном.

В расположенных на кораблях трех котельных отделениях были установлены 18 водотрубных котлов (по шесть котлов в каждом помещении). Длина всех трех котельных отделений была одинаковой и составляла 11,58 м, что в сумме давало 34,74 м. На кораблях стояли котлы типа "Бабкок и Вилькокс", кроме "Монарха" — на нем установили котлы типа "Ярроу". Каждый котел был оборудован тремя форсунками адмиралтейского типа, которые распыляли 136,1 кг нефти за час непосредственно на горящий уголь. При этом, чтобы уменьшить чрезмерное задымление поста управления стрельбой, размещенного на платформе фор-марса, а также снизить температуру его нагрева от раскаленных газов, передняя дымовая труба, расположенная перед фок-мачтой, обслуживала только шесть котлов, в то время как вторая (задняя) дымовая труба обслуживала двенадцать. Суммарная проектная мощность на валах составляла 27000 л.с. и позволяла развить скорость 21 узел . На предварительных ходовых испытаниях при пробеге на мерной миле в Полперро "Орион", с установленными на нем экспериментальными четырехлопастными винтами, показал наихудшую скорость (ниже 20 узлов) по сравнению со скоростью своих однотипных "систершипов", которые развили проектную суммарную мощность на валах 27 000 л.с. и легко достигли скорость 21 узел.

Линейные корабли типа ‘‘Орион". (Сведения о кораблях, опубликованные в английском справочнике "JANE’S FIGHTING SHIPS". 1919)

После окончания первой серии пробегов был проведен тщательный технический осмотр "Ориона", после которого было установлено, что один из валов имел небольшой продольный прогиб, что вкупе с проигрышными в скорости четырехлопастными винтами дало столь низкие результаты. После этого экспериментальные винты сняли, вал заменили и установили проектные трехлопастные винты.

На каждом корабле нормальный запас угля составлял 900 тонн, полный 3300 тонн, запас нефти — 800 тонн. Расход угля в сутки на 10-узловом ходу составлял 122 тонны. Дальность плавания равнялась 4110 милям при скорости 17-18 узлов, максимальная дальность плавания 6730 миль при скорости 10 узлов, когда нефть сжигалась в распыленном состоянии в качестве добавки к углю.

Линейный корабль "Орион". Данные метацентрической высоты и остойчивости.
Результаты на основании экспериментов по кренованию, проводимых 9 сентября 1911 г.
  Водоизмещение, тонн Осадка, м (средняя) Метацентрическая высота, м Максимальная остойчивость Остойчивость исчезает при: 
Вариант "А"* (в полном грузу)   7,93 1,65 33,75° 67,75°
Вариант "В"** (при полном водоизмещении) 9,1 1,8 34° 65,5° 
* Полностью снаряженный + 360 тонн угля в верхних и 540 тонн угля в нижних угольных ямах.
** Полностью снаряженный + 3300 тонн угля + полные нефтяные танки.
Линейный корабль "Орион"
Результаты ходовых испытаний на мерной миле в Полперро в сентябре 1911 года
  Частота вращения внешних гребных валов, об/мин Мощность на внешних гребных валах, л.с. Частота вращения внутренних гребных валов, об/мин Мощность на внутренних гребных валах, л.с. Суммарная мощность турбин, л.с. Достигнутая скорость, узлы 
Дымовые заслонки открыты
Первый пробег
Левый борт 280 3516 113,3 5984 18,470 18 985
Правый борт 286,7 3562 303,3 5408    
Шестой
пробег
Левый борт 300 4429 283,3 5178 18,967 19,072
Правый борт 303,3 4295 286,7 5064    
Дымовые заслонки закрыты (форсированная тяга)
Первый пробег
Левый борт 326 5213 300 4872 19,714 20,341
Правый борт 310 4742 295 4897    
Четвертый пробег
Левый борт 310 4957 293,3 4763 19,361 19,56
Правый борт 313,3 4758 296,7 4883    
При полной мощности турбин
Первый пробег
Левый борт 345 6189 360,0 8596 28,762 21,180
Правый борт 345 5773 360,0 8204    
Третий пробег
Левый борт 353,3 6353 376,7 9477 30,532 21,268
Правый борт 345 5843 370 8939    
Четвертый пробег
Левый борт 350 6310 370 9471 30,563 20,925
Правый борт 345 5843 370 8939    
Средний суммарный результат: 358, об/мин; при полной мощности турбин 29 869 л.с., 21 045 узла.

За турбинным отделением были установлены два главных и два вспомогательных конденсатора поверхностного типа, служащие для охлаждения и конденсации пара, отработанного в турбинах. Главные конденсаторы были размещены в центральном помещении, а вспомогательные — по одному в крайних бортовых помещениях.

Рули. Каждый линейный корабль имел по два параллельных подвесных балансирных руля. Рули имели обтекаемую форму, были эффективны в сложных маневренных условиях, делали корабли очень поворотливыми с небольшим тактическим радиусом циркуляции.

Электрооборудование

Главная электростанция на каждом корабле типа "Орион" состояла из двух турбогенераторов мощностью 400 квт и вырабатывала постоянный ток напряжением 200 вольт в электрической сети. Распределение электроэнергии шло от центрального щита на питание следующих агрегатов: механизмов орудийных башен главного калибра, электродвигателя кормовой шпилевой машины, электродвигателей вентиляторов, электродвигателей насосов гидравлической системы орудийных башен и водоотливных насосов, электрических насосов для системы холодного водоснабжения бытовых помещений: кают, кубриков, лазарета, камбузов, бань, ванных комнат и т. п., электродвигателей шлюпочных кранов, электродвигателей лифтов, лебедок для погрузки угля и подъема шлака, электродвигателей станков мастерских, электродвигателей насосов подачи подогретой нефти к топкам угольных котлов и насосов перекачки нефти на борт в топливные цистерны, на освещение помещений, на работу шестнадцати 610-мм ламповых прожекторов, сигнальной станции и приемо-передающих устройств радиорубок, системы управления артиллерийской стрельбой, холодильных установок, ледоделательной и хлебопекарной машин, опреснительной установки и ряда других устройств.

Оба турбогенератора располагались в отапливаемом отсеке на трюмной палубе. При выходе из строя главной электростанции и главного электрощита включалась аварийная электростанция, состоящая из одной динамомашины, приводимой в действие паровой поршневой машиной, и вырабатывающая постоянный ток напряжением 200 в. Мощность динамо-машины составляла 100 квт.

Якорное устройство

Каждый линейный корабль типа "Орион" имел: два бесштоковых становых якоря конструкции Байерса массой 7,11 т, один бесштоковый (запасной) якорь конструкции Уэстени Смита массой 7,11 т, один кормовой якорь массой 2,13 т.

Выбор якорной цепи производила носовая штилевая машина, которая приводила в движение головки шпилей (два носовых шпиля приводились в действие одной паровой машиной мощностью 500 л.с.). Управление шпилевой машиной проводилось из машинного отсека, расположенного на трюмной палубе, а также вручную при помощи маховика, соединенного с валопроводом якорного шпиля. Выбранная якорная цепь собиралась в цепной ящик, расположенный над отсеком шпилевой машины.

Линейный корабль "Тандерер". 1921 г. (наружный вид)

Поделиться с друзьями: